
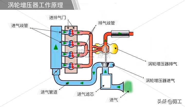
涡轮增压器导致冒黑烟 相信很多机主都有过这样的经历,机器黑烟冒个不停,这边工程又没法停下来,这时候就会有圈内的好友支招,先看看涡轮增压器。 没错,涡轮增压器虽然不是冒黑烟故障的唯一故障点,但却是其中非常主要的‘元凶’,今天小编带大家一起来看看如何通过检修涡轮增压器来解决冒黑烟这种顽疾。 涡轮增压器重要作用: 当挖机施工工况中、负荷作业时,那么发动机转速会相应的提高,这时候废气排出速度与涡轮转速也必须随之提高,这样才能保证叶轮正常压缩更多的空气进入气缸,除了燃油的消耗量增加,相应的发动机动力也增强了。

由此可见,如果出现机器冒蓝烟、黑烟、机油消耗量过大、动力下降等,涡轮增压器必须仔细检查是否损坏。 一般涡轮增压器损坏主要由叶轮轴框动导致的故障(涡轮增压器叶轮轴向间隙标准值为0.06-0.09MM,极限值0.11MM。径向间隙标准值为0.10-0.17MM,极限值为0.205MM)。 
日常使用与保养 换句话来说,涡轮增压器的状态是否良好,直接可决定发动机是否出现故障,而日常保养和维护又决定了涡轮增压器的寿命,所以以下几个重要细节,希望大家在日常施工过程中千万注意: 1,切忌启动机子马上干活,至少要原地怠速3分钟左右,尤其是寒冷地区,更要注意预热,目的也很简单,就是让机油温度升高,流动性好,当涡轮增压器工作时才能得到充分的润滑。 
2、启动后别着急,高速工作后也别急着熄火下班,因为当机器长时间高速运转后突然停机,机油压力会瞬间到0,而此时涡轮增压器仍旧在惯性作用下需要润滑,所以时间一长会引起转轴和轴套之间磨损、咬死而损坏!
3、机油和滤芯必须及时更换,单一换哪个都起不到最好的效果,而且清洁度的保持非常重要,一旦保养不到位,机油润滑效果不佳,就会造成涡轮增压器磨损甚至是报废。 
4、空气滤芯也要及时更换!这可不是闹着玩的,一旦灰尘等杂质进入高速旋转的压气叶轮,就会造成转速不稳或轴套和密封件磨损加剧。 总结: 涡轮增压器的作用大,而且更换配件的价格并不便宜,所以大家在日常保养方面就要多操心,别等到机油消耗大、冒黑烟蓝烟、动力下降了,才后知后觉,损失就比较大了!
|